Descrição de ambiente
Histórico de Revisão:
| Versão | Data | Descrição | Área | Emissor | Aprovador Implantação |
| 1 | 22/10/2025 | Documentação Inicial | Implantação | Igor Reis | Alexandre |
Objetivo do Documento:
Este documento tem como objetivo detalhar as informações técnicas do cliente que são necessárias para configuração do ambiente contratado pelo cliente no ambiente Skymail, servindo também como fonte de consulta para a equipe de Operações após o entrega do Projeto.
Abrangência:
Este documento se aplica ao Processo de Implantação e é direcionado a equipe de Operações, permitindo a avaliação da operação do ambiente.
Equipe Projeto:
| Nome | Especialidade |
| Igor Reis | Implementação |
Time ( ### NOME DO CLIENTE###) que atuou durante o Projeto
| Nome | Contato |
| Júlio | 013 974030250 |
Tipo de gerenciamento:
- (*) Serviço de Gerenciamento Contratado
- () Somente Monitoramento skymail e Gestão da Infraestrutura pelo cliente
- () Somente Backup pela Skymail e Gestão da Infraestrutura pelo cliente.
- () Gerenciamento padrão (Infra e monitoramento)
Datacenter:
- (*) Vinhedo
- () Ascenty
- () Equinix
Serviços:
Descrição
O ambiente possui um sistema legado que foi se crescendo com o longo do tempo, os sites portal e extranet são interligados e um depende do outro em alguns pontos, eles deve ter contato entre eles e ficar na mesma estrutura.
-
Apontamentos DNS:
- Os subdomínios abaixo foram configurados para apontar para o IP 200.187.72.63:
- https://bravalogistica.com.br
- https://phpmyadmin.bravalogistica.com.br
IP de saída atribuído:
200.187.72.63| Servidor | Disco | S.0 | Descrição |
| L-42019-WEB-01 | 50 GB | Unbutu 24.04 | WEB |
Regras de Firewall:
Encaminhamento:
Monitoramento:
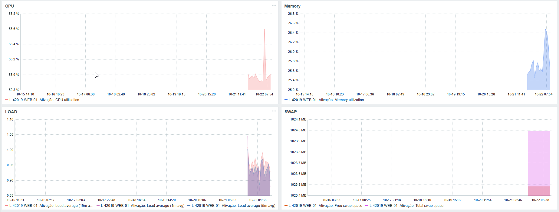
CPU / Memory / LOAD / SWAP:
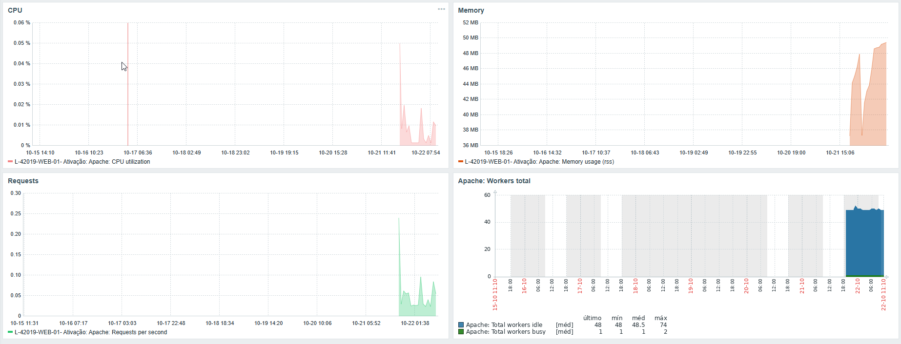
Apache:
Antivírus:
Backup:
Histórico de alterações:
| Analista | Ticket | data | Alteração |
Formulário de Janela de Manutenção
Com o objetivo de mantermos seus serviços sempre atualizados e seguros, precisamos necessariamente de um alinhamento inicial sobre manutenções periódicas. Por favor, fornecer as informações necessárias para deixarmos a documentação do seu projeto completa.
Qual seria o melhor dia e horário da semana para executarmos atualizações e/ou manutenções programadas sem suas máquinas virtuais? Caso tenham mais de uma máquina virtual, podem listá-las com os dias e horários alternados, se necessário, considerar um dia/horário por máquina virtual:
- Informar o melhor dia na semana, mínimo 2 horas de janela
| Dia da Semana | Horário | Máquina Virtual |
| Sábado | 22:00 | L-42019-WEB-01 |
| Nome | telefone | |
| Julio | ti@bravasantos.com.br | 13 974030250 |